Monitoria de Sistemas e Infraestrutura em Tempo Real | InfluxDB, Prometheus, Grafana

Serviço profissional de monitoria de infraestrutura, serviços e bancos de dados com InfluxDB, Prometheus, Telegraf, Grafana e n8n. Dashboards personalizados, alertas proativos e observabilidade completa para reduzir downtime e otimizar performance.

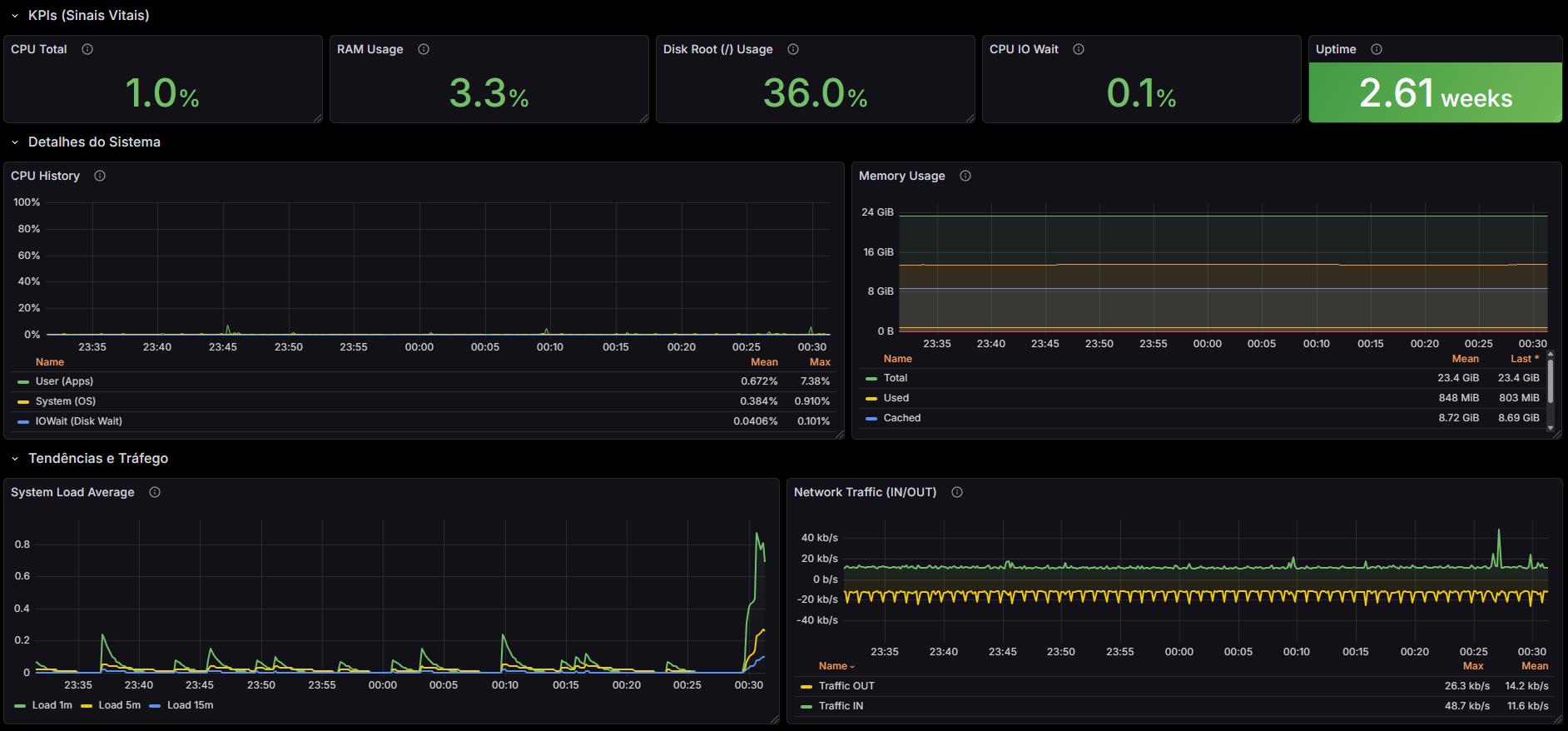
Dashboard Grafana de monitoria de sistemas mostrando métricas de infraestrutura, CPU, memória, rede e serviços em tempo real

Você Está Perdendo Controle da Sua Infraestrutura?

Problemas comuns que empresas enfrentam sem monitoria adequada de sistemas e infraestrutura

Falta de Visibilidade em Tempo Real

Você descobre problemas apenas quando clientes reclamam. Sem dados em tempo real, é impossível prevenir falhas e otimizar performance.

Downtime Custoso e Inesperado

Serviços críticos caem sem aviso, gerando perda de receita e danos à reputação. Sem alertas proativos, você sempre reage tarde demais.

Decisões Baseadas em Palpites

Sem métricas precisas, você toma decisões no escuro. Não sabe onde investir em infraestrutura ou quais serviços precisam de otimização.

Monitoria Completa de Infraestrutura, Serviços e Bancos de Dados

Utilizamos InfluxDB, Prometheus, Telegraf, Grafana e n8n para entregar visibilidade total e observabilidade completa da sua infraestrutura

Monitoria de Infraestrutura

Acompanhe CPU, memória, disco, rede e recursos de servidores em tempo real. Alertas automáticos antes que problemas afetem seus clientes.

Monitoria de Serviços

Monitore APIs, microsserviços, aplicações e dependências. Identifique gargalos e garanta SLA com dashboards personalizados.

Monitoria de Bancos de Dados

Acompanhe performance de queries, conexões, índices e saúde geral dos seus bancos. Otimize antes que se torne um problema crítico.

Dashboards Personalizados no Grafana

Visualize todas as métricas em dashboards profissionais e intuitivos. Compartilhe com sua equipe e tome decisões baseadas em dados reais.

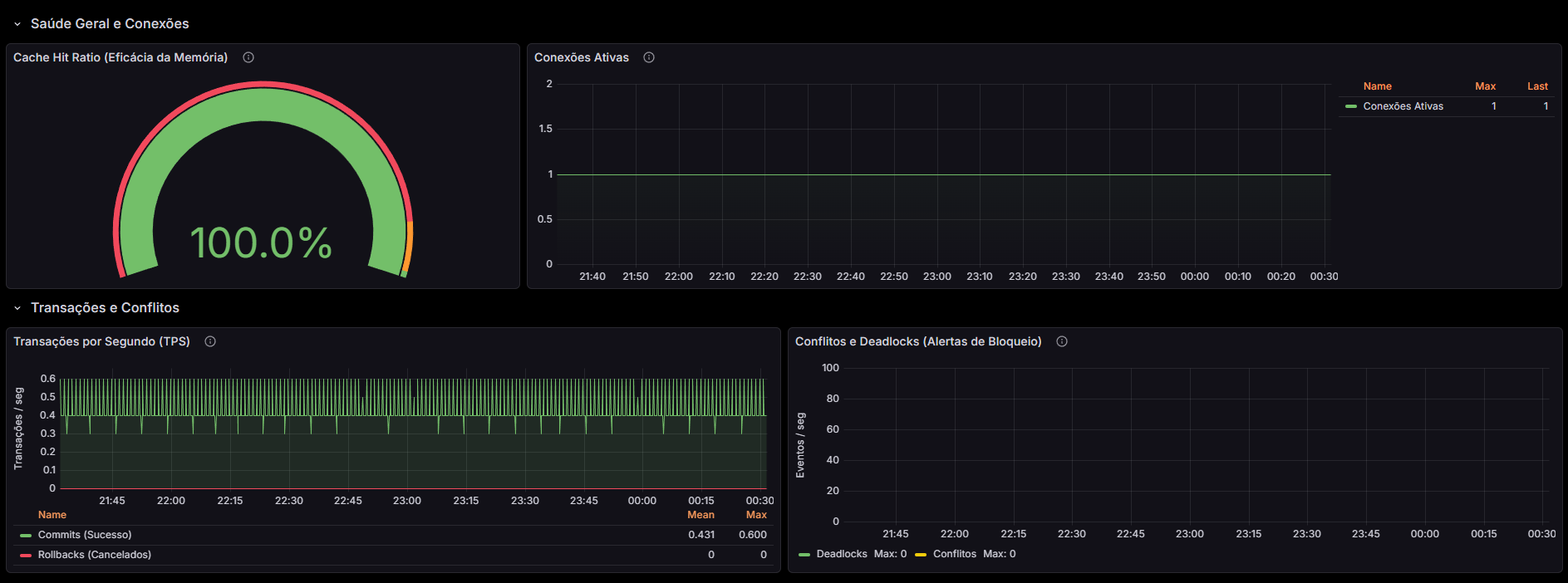
Dashboard personalizado Grafana com métricas de monitoria de infraestrutura, serviços e bancos de dados em tempo real

Como Funciona

Processo simples e rápido para implementar monitoria completa

1

Diagnóstico

Analisamos sua infraestrutura atual, identificamos pontos críticos e definimos quais métricas são essenciais para seu negócio.

2

Implementação

Configuramos InfluxDB, Prometheus, Telegraf e Grafana. Criamos dashboards personalizados e configuramos alertas inteligentes.

3

Monitoramento Contínuo

Sua infraestrutura monitorada 24/7. Receba alertas proativos, visualize tendências e otimize continuamente com dados precisos.

Resultados Reais

Empresas que transformaram suas operações com nossa monitoria

"Reduzimos downtime em 85% após implementar a monitoria. Agora identificamos problemas antes que afetem nossos clientes. A equipe da Outraforma foi excepcional."

— CEO, Empresa de Tecnologia

"Os dashboards do Grafana nos deram visibilidade total. Conseguimos otimizar custos de infraestrutura em 30% apenas identificando gargalos que não conhecíamos."

— CTO, Startup de E-commerce

Dúvidas Frequentes

Quanto tempo leva para implementar a monitoria completa?
A implementação completa leva entre 2 a 4 semanas, dependendo da complexidade da sua infraestrutura. Começamos com um diagnóstico detalhado e depois implementamos gradualmente, garantindo que tudo funcione perfeitamente.
Vocês oferecem suporte após a implementação?
Sim! Oferecemos suporte contínuo, manutenção dos dashboards, atualizações de configurações e treinamento da sua equipe. Você não fica sozinho após a entrega.
Funciona com qualquer tipo de infraestrutura?
Sim! Nossas soluções funcionam com infraestrutura on-premise, cloud (AWS, Google Cloud, Oracle Cloud, Azure) e ambientes híbridos. Adaptamos a monitoria para sua realidade.
Os dados ficam seguros e privados?
Absolutamente. Todos os dados são armazenados de forma segura e você tem controle total. Podemos implementar em sua própria infraestrutura ou em ambientes isolados conforme sua política de segurança.

Pronto para Ter Controle Total da Sua Infraestrutura?

Agende um diagnóstico gratuito e descubra como a monitoria pode transformar sua operação

Agendar Diagnóstico Gratuito